Domino on Linux/Unix, Troubleshooting, Best Practices, Tips and more ...

alt

Daniel Nashed

Domino Grafana Monitoring meets "show trans"

Daniel Nashed – 11 January 2026 15:01:59
In a current troubleshooting customer scenario we are looking into different transaction types to narrow down what causes the servers to spike.
Transaction counts are always captured but not shown or written anywhere automatically..

The Min and Max and Average values are not helpful for Grafana, but turning Count and Total values into Prometheus compatible stats, can be quite helpful.
The average is better to be calculated based on the raw data instead of using the Domino Average.


It's not intended for permanent monitoring. Usually the number of transaction is sufficient and can be reset and checked any time.
But for performance troubleshooting it can be turned on in the latest version of the Domino Prometheus Node Exporter.


In this new version 1.0.x the .prom files are also have proper HELP and TYPE. It does not depend on Node Exporter anymore to add HELP and TYPE.

HELP contains the native Domino performance stat where available. But there are additional statistics turning important Domino text stats into numbers and also turning some TIMEDATES into epoch times -- which are captured by Prometheus.

There is still work in progress -- specially for beefing up the documentation. But I wanted to give a quick update about the new transaction option.


show trans


Function                       Count     Min     Max      Total    Average

OPEN_DB                          799       0       3        570          0

OPEN_NOTE                        298       0       2        103          0

DB_INFO_GET                      252       0       1         51          0

SEARCH                           504       0      15        918          1

DB_REPLINFO_GET                  756       0       5        193          0

REMOTE_CONSOLE                     2       0       0          0          0

OPEN_COLLECTION                  252       0       4        297          1

START_SERVER                       3      10    1383       1452        484

...


Prometheus stats example


# HELP DominoTrans_count Transaction count
# TYPE DominoTrans_count counter

DominoTrans_count{op="OPEN_NOTE"} 298
DominoTrans_count{op="START_SERVER"} 3

...

# HELP DominoTrans_total_ms Total transaction time in milliseconds
# TYPE DominoTrans_total_ms counter
DominoTrans_total_ms{op="OPEN_NOTE"} 103
DominoTrans_total_ms{op="START_SERVER"} 1452

...


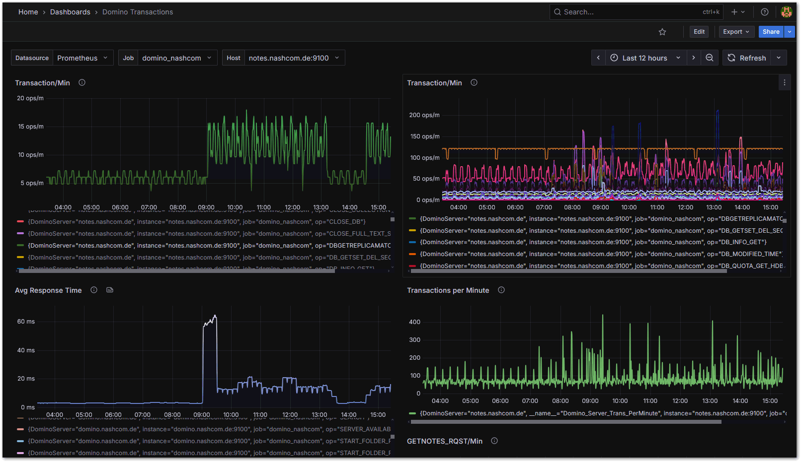
This turns into useful Grafana dashboards


Once you have the statistic you can add them to dashboards.
The challenge is how to present the data. I am still looking into it.

rate
 or irate seem not to match well for those type of starts only collected very like 4-8 minutes.

But increase seems to be a pretty good match. I have done some performance testing today which I accompanied with Grafana stats testing to fine tune the first dashboard for transaction stats.

The new code for the Domino Prometheus exporter generating .prom files is already committed to the repository. But I am still testing and have not updated the exported.
There is one breaking change. I decided to prefix the Domino stats with "Domino_" but there is a notes.ini to disable the prefix.

The Grafana project now turned into a version 1.0.0 with those new stats and new options.

There is still work to do. But it is pretty useful already and very straightforward to setup.
I am going to add more documentation and how to materials while I first deploy it on customer site hopefully next week.

There is one detail about collecting the "show trans" stats. I am using the remote console operation capturing and parsing the results and suppressing the output from log.nsf and console.log prefixed with exclamation mark.


Image:Domino Grafana Monitoring meets "show trans"


Image:Domino Grafana Monitoring meets "show trans"

Links

    Archives


    • [HCL Domino]
    • [Domino on Linux]
    • [Nash!Com]
    • [Daniel Nashed]